Jak wyjść z Helpful Content Update?
Poznaj case study "Jak w 7 miesięcy wyszliśmy z HCU September 2023 za pomocą content pruningu i link-buildingu z zastosowaniem parasite w branży suplementów?"
- Helpful Content Update
- suplementy diety
- AI
- AIO
- content pruning
- SEMkrk
Case study Aura Herbals 🚀
domena
AuraHerbals.pl
Branża
Suplementy
Rynek
B2B/B2C
Czas trwania
od 1/05/2024 do dziś
Aura Herbals to polski producent suplementów diety, działający w jednej z najbardziej wymagających branż w kontekście SEO – YMYL (Your Money Your Life, czyli branże związane ze zdrowiem i pieniędzmi). Firma od lat buduje swoją pozycję, oferując produkty oparte na naturalnych składnikach i wspierając edukację konsumentów poprzez treści poradnikowe.
Za projekt po stronie naszego partnera Aura Herbals odpowiadał zespół, który swoim profesjonalizmem i ciężką pracą znacząco wpłynął na obecny sukces projektu:
- Adrian Tkaczyk – Dyrektor ds. Marketingu i Produktu
- Nina Wawryszuk – Redaktor naczelna, SEO & Content Marketing
- Ada Renk – Marketing Manager
- Sebastian Hoffman – IT Manager
Słowem wstępu
Kampania dla AuraHerbals.pl to idealna przykład do jakich rezultatów może doprowadzić współpraca z agencja SEO, jeżeli obie strony mają do siebie 100% zaufania.
Dużo analiz i rozważań na temat strategii, nieszablonowe „zagrania” i przede wszystkim zaufanie do strategii to klucz do sukcesu tej kampanii. Dzięki Adrianowi i Ninie z Aura Herbals mogliśmy pokazać do jakich kroków trzeba się niekiedy posunąć, aby serwis mógł organiczne rosnąć w wynikach Google.
Nie były typowe działania, ponieważ migracje, ostre cięcie i zgoda na usunięcie blisko 200 artykułów w ramach content pruningu, przebudowa serwisu, czy budżet na działania PR SEO, to trudne decyzje dla klienta.
Jednak w tej kampanii przełożyły się na odwrócenie negatywnego trendu, a w tej chwili na pozycję numer 1 wśród konkurentów patrząc na widoczność w AIO.
Kamil Brzozowski
Odyseo co-founder & Expert SEO
Cele współpracy
Wyjście z filtra HCU i odwrócenie trendu spadkowego
Po Helpful Content Update (HCU), czyli aktualizacji algorytmu Google z września 2023, chcieliśmy wyjść z trendu spadkowego pod kątem widoczności w wynikach organicznych Google.
Odbudowa i rozwój widoczności w TOP3
Głównym celem była odbudowa widoczności sprzed spadku oraz mocne skupienie się na biznesowych aspektach SEO. Pracowaliśmy nad podstronami kategorii, produktów oraz podstronami wspierającymi biznes.
Zwiększenie ruchu organicznego oraz pozyskanie nowych źródeł ruchu
Zaczęliśmy zwracać uwagę na nowe źródła ruchu jak Discover. Drugim, nieoczywistym źródłem ruchu, który wzięliśmy pod uwagę są podstrony parasite, gdzie wykorzystaliśmy działania PR SEO.
Sytuacja startowa
Analizy jeszcze na etapie ofertowym doprowadziły nas do wrześniowej aktualizacji HCU (Google Helpful Content Update) z 2023 r., kiedy to serwis zaczął tracić widoczność, a tym samym i ruch. Był to sygnał, że trzeba mocno skupić się na analizach w kontekście treści w obrębie strony oraz wdrożyć dodatkowe działania, które pozwolą zatrzymać spadek i powrócić do trendu wzrostowego.
Główne zidentyfikowane problemy w obrębie strony:
- Spadek widoczności i ruchu po HCU IX 2023.
- 580 artykułów w serwisie, większość starsza niż 24 miesiące. Treść niepowiązana silosowo i niepokrywająca intencji użytkownika.
- Brak pełnej integracji sklepu w subdomenie ze stroną główną. Między innymi zduplikowane podstrony produktów i kategorii. Sklep w serwisie głównym był katalogiem produktów przekierowującym do subdomeny.
- Dodatkowo popularność brandu była niemal najniższa wśród konkurentów, co nie ułatwia generowania wzrostów widoczności w tak trudnej branży jakimi są suplementy.
- healthlabs.care – fraza: healthlabs – 49 500 wysz. mies.
- olimpstore.pl – fraza: olimp – 40 500 wysz. mies.
- aliness.pl – fraza: aliness – 18 100 wysz. mies.
- allnutrition.pl – fraza: allnutrition – 18 100 wysz. mies.
- ostrovit.com – fraza: ostrovit – 18 100 wysz. mies.
- primabiotic.pl – fraza: primabiotic – 14 800 wysz. mies.
- auraherbals.pl – fraza: aura herbals – 4 400 wysz. mies.
- Natu.Care – fraza: natu care – 720 wysz. mies
Widoczność przed HCU serwisu głównego wraz ze sklepem na subdomenie (22 sierpnia 2023)(dane z Ahrefs)
3 727
27 sierpnia 2023 (Ahrefs)
Fraz w TOP3
11 355
27 sierpnia 2023 (Ahrefs)
Fraz w TOP10
25 112
27 sierpnia 2023 (Ahrefs)
Fraz w TOP50
Widoczność na starcie współpracy serwisu głównego wraz ze sklepem na subdomenie (1 maj 2024)(dane z Ahrefs)
1 290
1 maja 2024 (Ahrefs)
Fraz w TOP3
5 202
1 maja 2024 (Ahrefs)
Fraz w TOP10
17 058
1 maja 2024 (Ahrefs)
Fraz w TOP50
Opiekun projektu
Expert SEO & Co-founder Odyseo. Specjalista SEO z branżą związany od 2014 roku. Doświadczenie zdobywał prowadząc własne projekty, a także pracują jako SEO Team Leader w agencjach Semcore oraz SAMOSEO.
Miał i ma przyjemność prowadzić projekty SEO dla wielu znanych firm, takich jak: AuraHerbals.pl, AptekaGemini.pl, Apteka NowaFarmacja.pl, iZielnik.pl, Mydlarnia 4szpaki.pl, CStore.pl, Raszczyk.com.pl.
Skupia się na długofalowym SEO zgodnym z wytycznymi Google, łącząc optymalizację techniczną z UX i rozwojem treści. Jego celem jest wzrost konwersji i kluczowych zdarzeń w serwisie. Opracowuję strategie, wykonuję audyty i rozwijam treści w oparciu o skuteczny content marketing.
Strategia działań
Etap I (05.2024 – 08.2024) – fundamenty i migracja
- Migracja sklepu z subdomeny do domeny głównej, połączona ze stworzeniem nowej szaty graficznej.
- Optymalizacja struktury kategorii produktowych oraz dodanie nowych kategorii.
- Analiza treści w „leksykonie” i identyfikacja głównych przyczyn spadków.
- Wdrożenie semantycznego SEO i silosowania treści – m.in. tematyka kolagenu, berberyny, srebra koloidalnego.
- Wytyczne do Direct Answer – optymalizacja nagłówków i treści pod DA w SERP.
Etap II (09.2024 – obecnie) – odwracanie trendu i rozwój
- Content pruning – usunęliśmy ok. 190 artykułów, które nie spełniały założonych kryteriów jakościowych.
- Migracja leksykonu do sekcji poradnikowej i optymalizacja ich treści zgodnie z aktualnymi wymogami merytorycznymi, a także spełnienia intencji użytkowników.
- Tworzenie nowych treści w oparciu o analizę składników produktów Aura Herbals.
- Kreatywny link-building z wykorzystaniem parasite, czyli publikacji sponsorowanych na portalach z wysokim autorytetem.
- Rozwój działań PR-SEO oraz zwiększenie budżetu na linki.
- Optymalizacja treści pod nadchodzące AI Overviews.
Też chcesz obrać kurs na sukces swojego biznesu?
Porozmawiajmy, jak wspólnie zaplanować trasę prowadzącą do stabilnego rozwoju!
Porozmawiajmy!
Bartosz Doroz | Team Leader & Business Growth Expert
Opis działań przez opiekuna projektu
ETAP I (05.2024 – 08.2024) – fundamenty i migracja
- Migracja sklepu z subdomeny do domeny głównej, połączona ze stworzeniem nowej szaty graficznej.
Migracja sklepu (08.2024) z subdomeny sklep.auraherbals.pl do serwisu głównego. Przed migracją sklepu produkty były dodane w domenie głównej bez możliwości zakupu z przeklikiem do subdomeny sklepowej, gdzie dopiero można było kupić produkt.
Celem migracji było ujednolicenie serwisu i działanie tylko pod domeną główną. Migracja zakończona delikatnymi spadkami widoczności i ruchu, gdy bierzemy pod uwagę zarówno widoczność sklepu oraz serwisu głównego łącznie.
Wiele fraz kluczowych pomiędzy domeną główną a subdomeną pokrywało się i zdecydowaliśmy się połączyć podstrony poprzez fuzję treści oraz mapę przekierowań 301. Artykuły opublikowane na blogu i sklepie były bardzo podobne, więc nie spodziewaliśmy się wzrostów po połączeniu treści. Chcieliśmy jedynie ujednolicić działania, aby algorytm nie musiał wybierać jedno lub drugiego wyniku w obrębie jednej domeny.
Podczas migracji serwisu przebudowaliśmy szatę graficzną całego serwisu. Szczególnie skupiliśmy się na szkielecie wpisów poradnikowych, kategorii oraz produktów które mają szczególne znaczenie dla SEO. Na podstronach blogowych skupiliśmy się, aby dostarczyć Google wszystkie najważniejsze informacje w „above the fold”, czyli możliwie jak najwyżej na stronie. Już wtedy mieliśmy z tyłu głowy AI Overviews (AIO) i planowaliśmy konkretne rozwiązania, aby maksymalnie wykorzystać jego możliwości.
- Optymalizacja struktury kategorii produktowych oraz dodanie nowych kategorii.
Stworzyliśmy wiele nowych kategorii i zoptymalizowaliśmy wszystkie pod kątem fraz kluczowych. Podczas migracji łączyliśmy kategorie z subdomeny i domeny głównej.
- Analiza treści w „leksykonie” i identyfikacja głównych przyczyn spadków.
Podczas analizy strony w poszukiwaniu przyczyny spadków trafiliśmy na „Leksykon”, który jak się okazało był głównym ich powodem. To sekcja poradnikowa, która opisywała składniki zawarte w produktach Aura Herbals. Artykuły były optymalizowane pod frazy „właściwości / zastosowanie”. Treści w tej sekcji były niezaktualizowane i opublikowane często ponad 2 lata wcześniej. Brakowało w nich odpowiedniej semantyki, nie pokrywały intencji zadanej w temacie artykułu oraz nie pokrywały potrzeb userów.
- Wdrożenie semantycznego SEO i silosowania treści – m.in. tematyka kolagenu, berberyny, srebra koloidalnego czy probiotyków.
Wspólnie z Aura Herbals wybraliśmy kilka kluczowych tematów, przy których zastosowaliśmy strategię silosów. Uwzględniliśmy w nich semantykę tematów oraz zagnieżdżenie w strukturze tematycznej. Tutaj nie możemy zapomnieć o wspomnianej wcześniej redaktor naczelnej Ninie, która doskonale rozumiała nasze wytyczne i potrafiła je wdrażać przy zachowaniu bardzo wysokiej poziomu merytorycznego. Takich partnerów to ze świecą szukać 🕯️
- Wytyczne do Direct Answer – optymalizacja nagłówków i treści pod DA w SERP.
Przygotowaliśmy wytyczne, które pomagały rozbudowywać liczące się biznesowo artykuły blogowe pod kątem Direct Answer. Przeprowadzaliśmy liczne testy optymalizacyjne, których efektem są wypracowane ścieżki optymalizacyjne, które pozwalają zdobywać wysokie pozycje w DA.
ETAP II (09.2024 – obecnie) – odwracanie trendu i rozwój
- Content pruning – usunęliśmy ok. 190 artykułów, które nie spełniały założonych kryteriów jakościowych.
Podczas content pruningu usunęliśmy 190 z 580 artykułów, które wtedy funkcjonowały w serwisie. Nie były one silosowo powiązane z głównym nurtem tematycznym strony, więc postanowiliśmy usunąć je i zostawić z 404. Jednocześnie upewniliśmy się, że nie są w żaden sposób podlinkowane wewnętrznie, aby nie tworzyć orphan pages. Twardy reset ⏻️
- Migracja leksykonu do sekcji poradnikowej i optymalizacja treści.
Przeanalizowaliśmy skład wszystkich produktów Aura Herbals. Wyciągnęliśmy z nich wszystkie składniki i zweryfikowaliśmy potencjał na frazy kluczowe, takie jak „*składnik* właściwości”. Wyniki zestawiliśmy ze wszystkimi artykułami funkcjonującymi w leksykonie, aby zdecydować, które mogą zostać, a jakie pisać od zera lub jedynie solidnie rozwinąć 🖋️
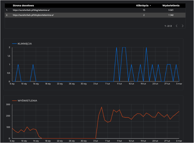
Przykład migrowanego artykułu “Witamina A” na 4 tygodnie przed i po migracji (data migracji 4 luty):

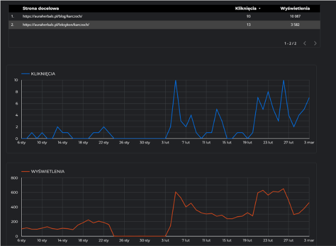
w ten sam dzień migrowany był artykuł “Karczoch”:

- Tworzenie nowych treści w oparciu o analizę składników produktów Aura Herbals.
Zaplanowaliśmy proces migracji wartościowych artykułów z leksykonu do sekcji poradnikowej. Wszystkie pisaliśmy biorąc pod uwagę ustalone przez nas rekomendacje. Liczyliśmy na to, że Google szybko zapomni o niskiej jakości treściach, które zostały zauważone przez Helpful Content Update. Do tego też wykorzystaliśmy Bazę składników, którą wspomnieliśmy w poprzednim punkcie.
- Kreatywny link-building z wykorzystaniem parasite, czyli publikacji sponsorowanych na portalach z wysokim autorytetem.
- Rozwój działań PR-SEO oraz zwiększenie budżetu na linki.
W trakcie kampanii wykorzystujemy technikę parasite, która polega na publikacji wysokiej jakości artykułów na stronach o dużym autorytecie. W takiej sytuacji istnieje duża szansa, że taki artykuł zdobędzie wysokie pozycje w wynikach wyszukiwania. Tym samym zyskiwaliśmy kolejne źródło ruchu oraz potencjalnych konwersji, np. zakup artykułu na poradnikzdrowie.pl (artykuł już niedostępny), gdzie np. 1 grudnia był widoczny na 6 pozycji na frazę “berberyna która najlepsza” ( 600 wysz. mies.) i potrafił w kilka dni się przebić i wygenerować całkiem fajny ruch do serwisu, a poniżej przykład jak to wyglądało w Ahrefs:

Sukcesy w zakresie parasite SEO przekonały naszego partnera do wdrożenia dodatkowego budżetu na pozyskiwanie artykułów PR.
- Optymalizacja treści pod nadchodzące AI Overviews, co widać np. po wpisaniu frazy “berberyna opinia lekarzy”
Podczas optymalizacji byliśmy świadomi nadchodzącego AI Overviews. Dzięki optymalizacji istniejących treści udało nam się osiągnąć doskonałe efekty. Poniżej przykład, który można zobaczyć po wpisaniu frazy “berberyna opinia lekarzy”
- Kategorie poradnikowe 2w1
Taka kategoria jest zarówno kategorią jak i wpisem poradnikowym. Głównym celem tego działania jest próba zbudowania widoczności na ogólne słowa o charakterze informacyjnym, czyli naszym pillar page. Linkowanie z breadcrumbs i menu głównego ma dodatkową wpłynąć na moc tej podstrony, którą chcemy traktować jako kategorię zgodnie z logiką budowania struktury strony.
Przykład takiej kategorii to “Srebro koloidalne”. Na ten moment takich kategorii nie ma dużo, ale planujemy pracować nad rozwojem tej strategii.
Rezultaty działań
Cel: Wyjście z filtra HCU i odwrócenie trendu spadkowego
Odwróciliśmy trend spadkowy w TOP 3 i na dzień 20.05.2025 (data podczas tworzenia case study na konkurs semKRK) ilość fraz była wyższa niż po HCU. Trochę jeszcze brakuje nam do rekordu widoczności. Jednak obecnie skupiamy się na budowaniu widoczności zgodnie z kierunkami biznesowymi klienta.
Poniżej prezentujemy dane z narzędzia Ahrefs, gdzie można zobaczyć znaczący wzrost w TOP3 (130%) oraz nieco skromniejszy, ale znacznie lepiej stargetowany w TOP10 (14%). Warto zauważyć, że wykres charakteryzuje niemal nieprzerwany trend wzrostowy.
Od stycznia 2025 mamy kilkumiesięczny trend wzrostowy i uznajemy, że od wtedy finalnie HCU z września 2023 „odpuściło” i udało się nam wyjść z filtra.
Cel: Odbudowa i rozwój widoczności w TOP3
Start kampanii SEO: 1 maja 2024
1 290
1 maja 2024 (Ahrefs)
Fraz w TOP3
5 202
1 maja 2024 (Ahrefs)
Fraz w TOP10
Dzień zgłoszenia do SEMkrk: 26 maja 2025
1 669
26 maja 2025 (Ahrefs)
Fraz w TOP3
5 460
26 maja 2025 (Ahrefs)
Fraz w TOP10
Stan aktualny: 30 września 2025
2 580
30 września 2025 (Ahrefs)
Fraz w TOP3
6 540
30 września 2025 (Ahrefs)
Fraz w TOP10
Cel: „Zwiększenie ruchu organicznego oraz pozyskanie nowych źródeł ruchu”
Aby nie opierać się wyłącznie na estymacjach, to prezentujemy również wzrost ruchu organicznego w obrębie całej domeny.
Ruch organiczny 01.01-2025 – 30.04.2025 vs. 01.01-2024 – 30.04.2024 – jest o 60% większy (dane graficzne przygotowane podczas tworzenia case study)
Ruch w sekcji blogowej w tym samym okresie również wystrzelił w kosmos 🚀
Przy okazji udało nam się wygenerować „trochę” ruchu z Google Discover 🔍
Dodatkowe każde wejście z artykułów sponsorowanych, to zawsze dodatkowa wartość do zainwestowanych pieniędzy przez klienta. które mocno wspierają SEO serwisu.
Przełożenie działań na widoczność w AIO
Przeprowadzone przez nas badanie wykazało, że nasza strategia contentowa przełożyła się na najwyższą widoczność w AIO wśród naszej konkurencji. Obecnie kontynuujemy trend wzrostowy i zdobywamy coraz więcej widoczności w AIO oraz w LLMach. Mamy już stworzone patterny działań, które pozwalają naszym klientom zdobywać coraz więcej wysokich pozycji, zarówno w AIO jak i LLMach.
Komentarz klienta
„Poziom zaangażowania i ekspertyzy, jaki Kamil Brzozowski i jego zespół wnieśli do projektu, przerósł moje dotychczasowe doświadczenia w pracy z zewnętrznymi partnerami. To, co wyróżnia Kamila, to proaktywność – on nie czeka na zadania, lecz sam inicjuje działania, proponuje odważne, strategiczne ruchy i bierze za nie odpowiedzialność.
Wyniki opisane w tym case study, czyli pełne odwrócenie negatywnego trendu i dynamiczna odbudowa widoczności, mówią same za siebie. Co dla nas bardzo ważne Kamil potrafił też doskonale przekazać swoją wiedzę i zaangażować nasz zespół wewnętrzny, tworząc prawdziwą synergię. To partnerstwo w najlepszym wydaniu.”
Adrian Tkaczyk
Dyrektor ds. Marketingu i Produktu w Aura Herbals
„Najlepszym świadectwem współpracy z Kamilem przy działaniach SEO są nie tylko imponujące cyfry, słupki wzrostu i zielony kolor w Excelu, ale także moje własne umiejętności, jakie przy nim nabyłam lub wzmocniłam. Moja wiedza i rozumienie SEO znacząco wzrosły, dzięki czemu tworzę jeszcze bardziej jakościowe treści, które nie tylko przyciągają, ale i edukują klientów. Polecam Kamila do współpracy – ma dużą wiedzę i potrafi doskonale ją przekazać.„
Nina Wawryszuk
Redaktor naczelna
Case study Aura Herbals
Opiekun projektu
Jego podejście do pozycjonowania stron internetowych zawsze opiera się na zgodności z aktualnymi wytycznymi jakościowymi Google oraz długofalowych strategiach SEO.
Podczas audytów i optymalizacji szczególną uwagę zwraca na czynniki UX oraz rozwój witryny, m.in. poprzez rozbudowę struktury serwisu i działania content marketingowe.
Proces nawiązania współpracy
1.
Umów się na rozmowę
Powiedz nam czego potrzebujesz od SEO dla Twojej firmy. Wypełnij krótki formularz lub wybierz preferowaną formę kontaktu. Odezwiemy się w 24h.
2.
Porozmawiajmy o Twoim biznesie
Opowiedz nam więcej o Twojej działalności online. Jakie masz obecne wyzwania i plany? Przeanalizujemy dokładnie Twój obszar i cele biznesowe.
3.
Analiza sytuacji i określenie strategii
Przyjrzymy się dokładnie Twojej stronie. Kiedy już otrzymamy wszystkie niezbędne informacje, wykonamy najlepszą analizę dla potrzeb Twojego SEO.
4.
Transparentny plan działania SEO
Otrzymasz swój całkowicie spersonalizowany plan działania
z kilkoma wariantami cenowymi. Przejdziemy przez niego razem, żeby pokazać Ci w jaki sposób strategia SEO poprawi ranking Twojej strony.
Ruszamy razem w podróż po trajektorii wzrostu?
Daj znać, czego potrzebujesz, a przygotujemy ofertę w ciągu 24h. Z naszej strony gwarantujemy:.
Transparentność
Mierzalne rezultaty
Efektywność
Partnerstwo
Napisz do nas! Odpowiadamy w ciągu 24h.
Napisz do nas
Zadzwoń